首页
产品&服务
过程仪表
特殊环境智能设备
生产线设计与集成
控制系统
过程仪表
温度
压力
物位
流量
安全
检测装置
密度测量
泵、阀
特殊环境智能设备
特种机器人
水下
高温
辐射
粉尘
专用工装
生产线设计与集成
生产线设备
检测装置
实验验证装置
智能仓储
控制系统
过程自动化
运动与传动控制
三维可视化
数字孪生
解决方案
放射性废物处理
智能物流
控制系统
三废处理
行业应用
化工
船舶
冶金和采矿
核电
石油和天然气
水和污水
电力
关于我们
企业简介
企业文化
大事记
资源荣誉
科技成果
招贤纳士
联系我们
留言咨询
服务支持
售后服务
技术文档
常见问题
新闻中心
公司新闻
媒体报道
案例中心
技术合作
定制研发
搜索
语言
中文
English
Русский
العربية
控制系统
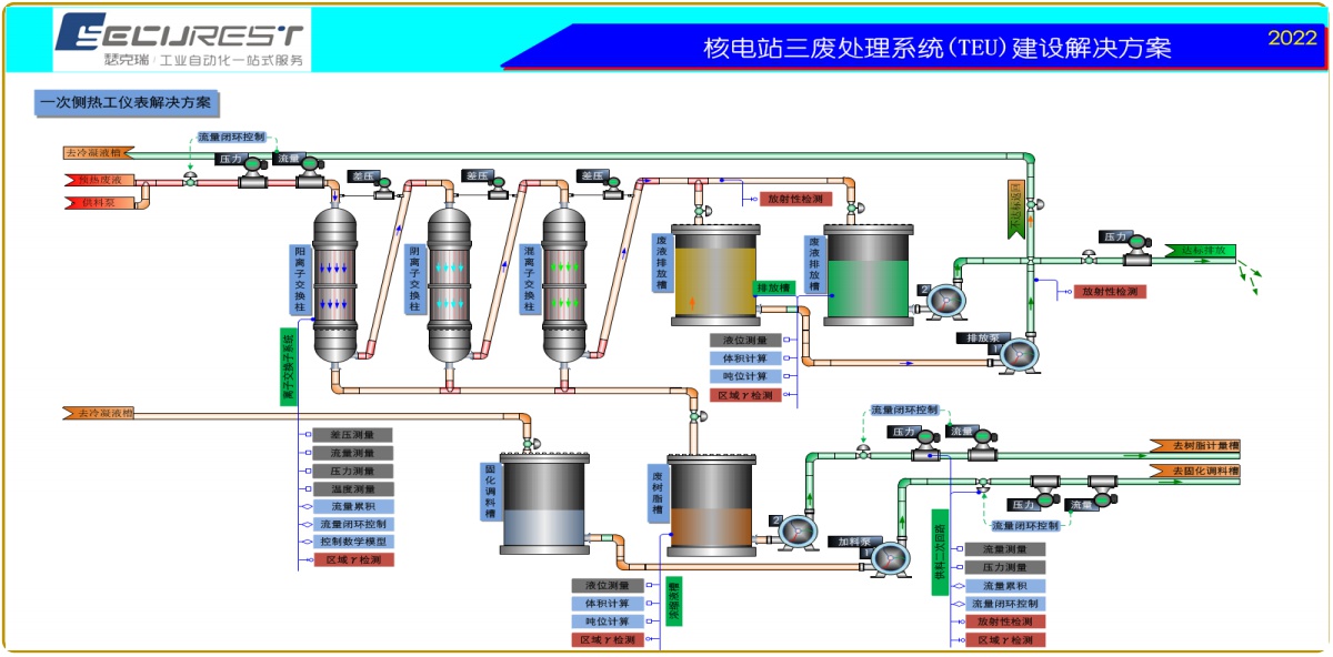
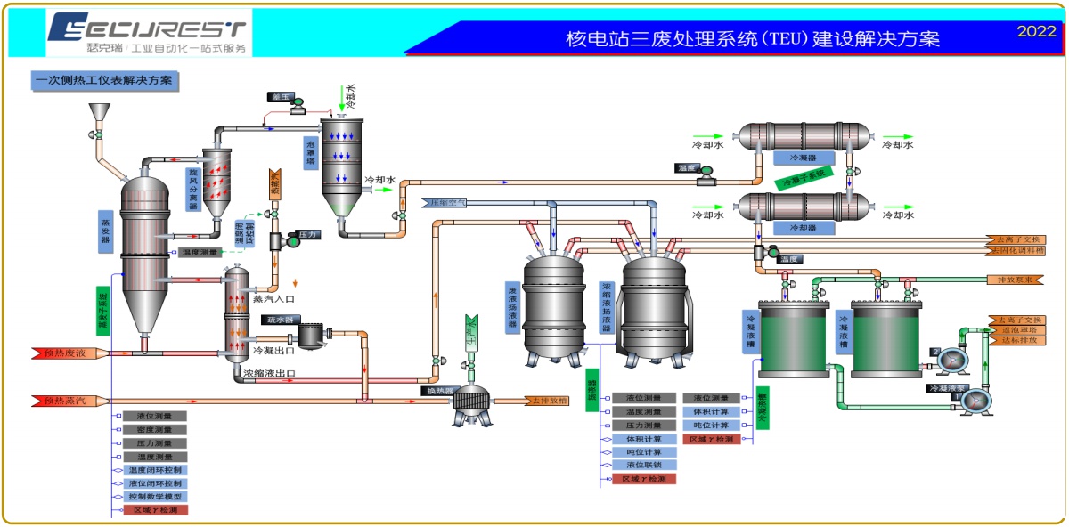
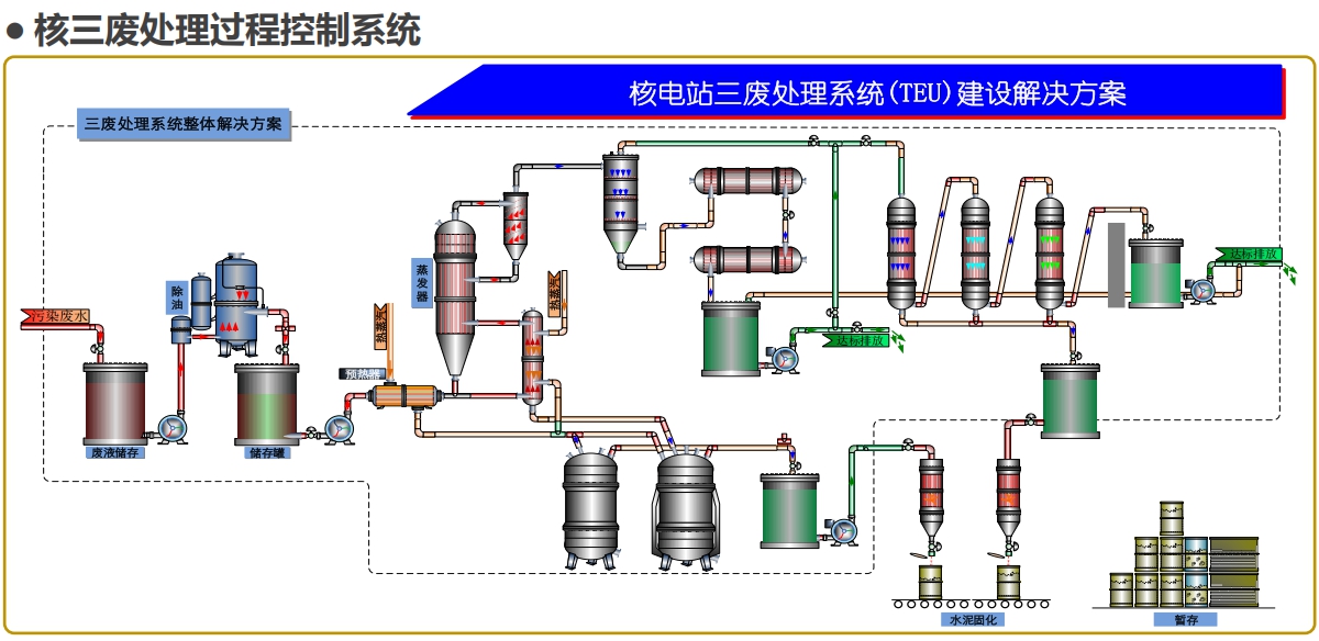
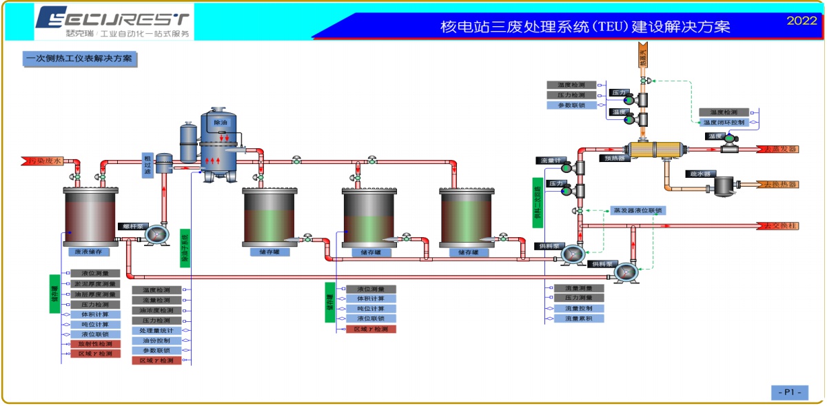
核三废处理过程控制系统
立即咨询
下载附件
产品概述
返回列表
产品概述